Ao iniciar uma obra, a viabilidade e os custos são preocupações centrais, sendo o Orçamento decisivo para determinar a execução do projeto e monitorar sua eficiência.
Na Construção Civil, a utilização do orçamento não apenas como ferramenta de previsão, mas também como instrumento eficaz de controle de custos, é crucial. No setor, alcançar a redução de custos é um desafio diário, exigindo previsão precisa para uma execução alinhada às expectativas do mercado.
Embora essa tarefa demande expertise e uma gestão eficaz, ela proporciona diversos benefícios, incluindo:
Maior Visão para Identificar Desvios: Um relatório preciso oferece clareza sobre possíveis desvios de custos durante a execução da obra.
Auxílio na Tomada de Decisões: O relatório serve como guia para decisões estratégicas, permitindo ajustes conforme necessário para manter o projeto dentro dos limites financeiros estabelecidos.
Total Transparência com o Cliente: A utilização do relatório promove transparência entre a empresa prestadora de serviços e o cliente, construindo confiança e clareza nas relações comerciais.
Maior Rentabilidade para o Negócio: Controlar efetivamente os custos contribui para aumentar a rentabilidade da empresa, promovendo um negócio mais sólido e bem-sucedido.
A boa notícia é que com a Vobi é possível realizar um planejamento orçamentário adequado e ter um acompanhamento detalhado entre o que foi Orçado e Realizado. Isso minimiza possíveis problemas e aumenta a eficiência da obra, proporcionando maior controle, transparência e rentabilidade tanto para o seu negócio, quanto para o seu cliente.

Importante: O Relatório Orçado x Realizado está disponível nos planos que possuem acesso ao financeiro.
A importância do Relatório Orçado x Realizado
Como funciona o relatório Orçado x Realizado
Apropriação em Lançamentos Financeiros
Configuração do relatório
Informações do relatório
Como compartilhar com cliente
Dúvidas frequentes
Após o período de orçamentação inicial e planejamento, sabemos que ao tirar o projeto do papel, o que realmente ocorre não necessariamente estará de acordo com o que foi previsto. Afinal, imprevistos acontecem em qualquer Obra, certo? E por isso é fundamental ter uma gestão orçamentária precisa de suas Obras, possibilitando seu acompanhamento de tudo que saiu do planejado de acordo com o orçamento.
Com o Relatório de Orçado x Realizado, você poderá inserir os dados reais de custos e despesas e fazer um comparativo com o que foi planejado anteriormente. Em resumo, esse acompanhamento é a chave para uma gestão financeira mais robusta e eficiente em projetos de construção civil.

Valor orçado: é o que apresenta o valor estimado anteriormente no momento de orçamentação inicial e planejamento. Representa o quanto você tem previsto para executar aquela Obra
Valor realizado: é o que apresenta o valor dos lançamentos realizados. Representa o quanto de fato você gastou até o momento.
Para visualizar o relatório, é necessário que o seu orçamento já esteja devidamente preenchido, com seus níveis e itens (produtos, serviços e composições) adicionados, além das aprovações em cada item.
Além disso, todos os registros financeiros relacionados à essa Obra, devem estar devidamente Apropriados, para que você tenha uma visão detalhada de gastos por etapas da obra.
O Relatório Orçado x Realizado exibe a mesma estrutura de níveis que está preenchida no orçamento.
Importante: Lembrando que itens do orçamento com status "Não aprovado" não são contabilizados nesse relatório.

Para acessar o Relatório Orçado x Realizado, vá até um Projeto e clique no menu Financeiro ➝ Orçado x Realizado.
Para que o relatório tenha a parte Realizada exibida corretamente, é necessário que os lançamentos financeiros estejam devidamente apropriados.
Através da apropriação, você relaciona os lançamentos financeiro com cada nível do orçamento da obra. Essa divisão permite controlar os gastos e visualizar os valores realizados por etapa da obra. 


Caso queira saber mais sobre apropriação, clique aqui.
Ao acessar o Orçado x Realizado, você deve configurar nesse relatório:

1. O que incluir no Realizado: aqui, você seleciona o que deseja que faça parte do valor de Realizado total:
Despesas: se quiser ver apenas os gastos da sua empresa relacionados a essa Obra.
Pagamentos: se preferir visualizar apenas os pagamentos dos clientes relacionados a essa Obra.
Dica da Vobi: por exemplo, caso você execute obras por empreitada global, você deverá utilizar a opção de Despesas, para assim comparar todo os gastos que a sua própria empresa teve em relação a essa obra com o que foi orçado previamente.
2. Qual valor usar como referência no Orçado: aqui você deve selecionar se quer que o orçado seja calculado com base no Preço (valor com BDI) ou no Custo (valor sem BDI) dos itens do orçamento.
Preço (com BDI): Valor final de venda dos itens, é composto dos custos do itens somados ao BDI
Custo (Sem BDI): Valor de custo dos itens, nele não devem ser incluídos taxas de lucro ou outras despesas que são adicionadas no BDI
3. Status dos lançamentos financeiros no Realizado: aqui você deve selecionar se deseja que o Realizado leve em consideração apenas parcelas que já foram pagas até o momento ou então todas as parcelas dos lançamentos financeiros cadastrados no projeto
Parcelas pagas: o Realizado será a somatória de todas as parcelas pagas de pagamentos e despesas relacionadas a esse projeto
Todas as parcelas: o Realizado será a somatória de todas as parcelas pagas e em aberto de pagamentos e despesas relacionadas a esse projeto

Após a configuração, você poderá analisar as seguintes informações:

Orçado total: Aqui, você visualiza o valor total dos itens listados no orçamento.
Realizado total: Acompanhe os valores realizados até o momento na sua obra.
Importante: Como dito anteriormente, certifique-se de preencher o campo de Apropriação ao cadastrar despesas ou criar pagamentos relacionados a um projeto, fazendo referência ao nível do orçamento que esse lançamento está relacionado. Caso contrário, eles serão contabilizados no último nível do quadro, chamado de "sem apropriação".
Saldo total: É a diferença entre o Orçado Total e o Realizado Total. Mostra economias ou possíveis excedentes em relação ao valor previsto no orçamento.
Desempenho total: Representa a porcentagem de valores Realizados em relação à estimativa de valores Orçados.
Gráfico Orçado x Realizado: Visualize e analise as diferenças entre o que foi orçado (cinza) e o que foi/está sendo realizado (azul) através do gráfico. Quanto menor a diferença de altura entre as colunas, mais próxima a execução da obra está do que foi orçado!
Quadro Orçado x Realizado: Acompanhe o orçado, realizado, saldo e desempenho por cada nível do seu orçamento. Ao final do quadro, visualize o Total.

E para ver quais lançamentos estão sendo somados na coluna de realizado basta clicar na
lupa ao lado do valor!

Dica da Vobi: Explore com detalhes o gráfico e o quadro de Orçado x Realizado para uma análise detalhada. Pergunte-se: Em quais fases da obra o realizado ultrapassou o orçado e qual foi a razão por trás disso? Esta análise proporciona insights essenciais para compreender onde o orçamento planejado não se alinhou à realidade da obra. Seja por:
Imprevistos inesperados
Variações nos custos de mercado
Ou até mesmo pela falta de precisão ao calcular os custos de uma etapa da obra
Ao identificar as etapas que demandaram ajustes no orçamento, você adquire informações cruciais para aprimorar os próximos orçamentos em projetos futuros.
Potencialize a confiança e a clareza nas relações comerciais ao compartilhar o Relatório Orçado x Realizado com o seu cliente. Essa prática não apenas promove transparência entre a empresa prestadora de serviços e o cliente, mas também eleva o profissionalismo e a autoridade do seu negócio. 
O relatório Orçado x Realizado não está disponível para o seu cliente acessar através do Portal do cliente. Portanto, para compartilhar com ele, você deverá Exportar em PDF.
A possibilidade de adicionar esse PDF em apresentações ao cliente ou incluí-lo em uma pasta específica na aba de Arquivos oferece flexibilidade, permitindo que o cliente tenha acesso e visualize o relatório de maneira facilitada. Essa estratégia não só consolida parcerias sólidas, mas também posiciona sua empresa como referência no compromisso com a transparência e a qualidade na execução de projetos.
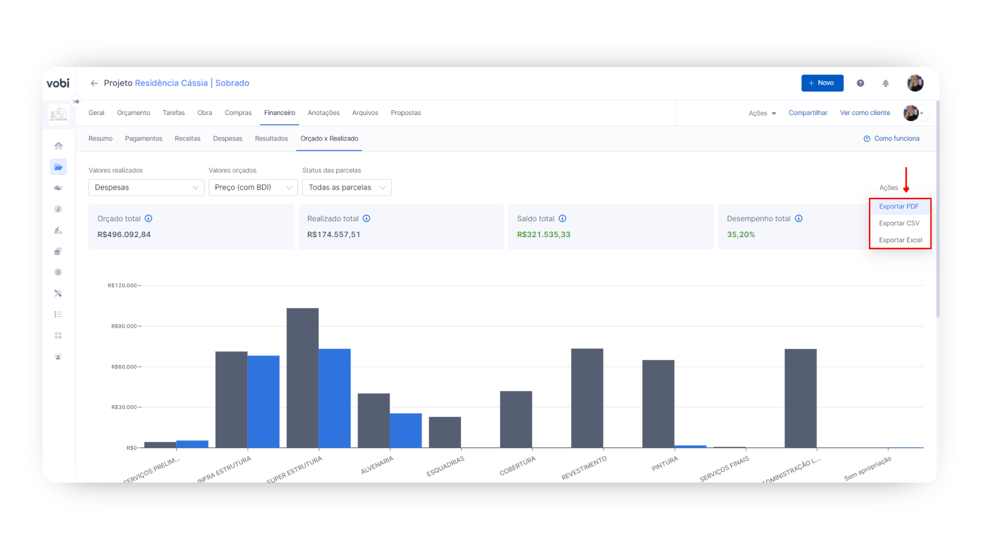
Para exportar esse relatório, basta seguir os seguintes passos:

Vá até o Projeto que você deseja exportar o relatório.
Uma vez dentro do projeto, clique na aba Financeiro que fica logo abaixo do nome do projeto e logo após em Orçado x Realizado.
Clique no botão Ações que fica ao lado direito da tela e selecione se deseja exportar em PDF, CSV ou Excel.
Ajuste o arquivo em PDF conforme a sua preferência: Logo que você selecionar a opção de Exportar PDF, abrirá uma página para fazer os ajustes finais do seu arquivo antes de ele ser gerado. Você terá as seguintes opções de personalizar esse PDF escolhendo a Orientação, o Título e configuração de Colunas.
Feitas essas configurações, clique em no botão Baixar que aparece no canto inferior direito da página e pronto! 
Dica Vobi: ao clicar na opção de Baixar, será aberta uma janela para configurar a impressão do documento PDF. Aconselhamos que você utilize a opção de Salvar como PDF ao invés de Microsoft Print to PDF. Caso seja necessária a impressão, é viável que ela seja feita após salvar esse documento da forma sugerida.
Exportei em Excel e veio desconfigurado. O que fazer? Caso você tenha problemas de formatação na planilha que você exportou, acesse:
Tutorial de ajuste - Excel no Desktop (pacote Office).
Tutorial de ajuste - Excel no Drive (Google Sheets)
Qual a diferença entre custo e preço?
O Custo refere-se aos gastos diretos associados à produção ou execução de um bem ou serviço. Isso inclui os materiais necessários, como cimento e tijolos, e a mão de obra direta dos trabalhadores envolvidos. Em termos simples, o custo representa o investimento direto feito para realizar uma determinada atividade.
Por outro lado, o preço vai além do custo. Ele representa o valor final de venda do produto ou serviço, englobando não apenas os custos diretos, mas também as custos indiretos, margens de lucro e outros fatores. Portanto, o Preço é a soma do Custo + BDI.
Por exemplo, se o custo total para construir uma casa é de R$ 100.000, o preço de venda pode ser estabelecido em R$ 120.000, incorporando despesas indiretas e uma margem de lucro de 20%.
Já havia cadastrado vários lançamentos financeiros de uma Obra sem as devidas Apropriações, o que posso fazer?
Se você já cadastrou diversos lançamentos financeiros de uma obra sem as devidas apropriações, não se preocupe. A solução para esse cenário é editar esses registros para garantir uma visão detalhada do Orçado versus realizado em cada etapa da obra.

Siga os passos abaixo:
Acesse o Projeto referente e vá até a seção Financeiro, clicando em Pagamentos ou Despesas, dependendo do tipo de lançamento.
Localize o registro financeiro que deseja ajustar e clique nos ícone de três pontos ⫶ ao lado dele.
Para pagamentos dos clientes, escolha a opção Editar pagamento. Para despesas da sua empresa, selecione Ver despesa.
Preencha o campo de Apropriação com o nível do seu orçamento referente aos valores desse lançamento financeiro.
Clique em Salvar para aplicar as alterações.
Com essa edição realizada, você terá acesso a um relatório de Orçado x Realizado mais preciso, permitindo analisar detalhadamente todos os gastos associados a cada nível específico da sua obra. 
